Meine Projekte

„Ideen – die widerstandsfähigsten Parasiten. Diese Projekte sind der Beweis."

Hier findest du ausgewählte Projekte aus Webentwicklung und Server-Infrastruktur – realisiert mit Fokus auf Qualität und Performance. Jedes Projekt ist eine Herausforderung, die ich mit Leidenschaft angehe.

Keine Screenshots vorhanden

In Arbeit

goServe

Gastronomie

Modernes Ordermen-System für Restaurants und Gastronomiebetriebe. Ermöglicht effiziente Bestellverwaltung und Kundenservice.

Next.jsTypeScriptTailwind CSSDockerPostgreSQLPrisma
In Arbeit

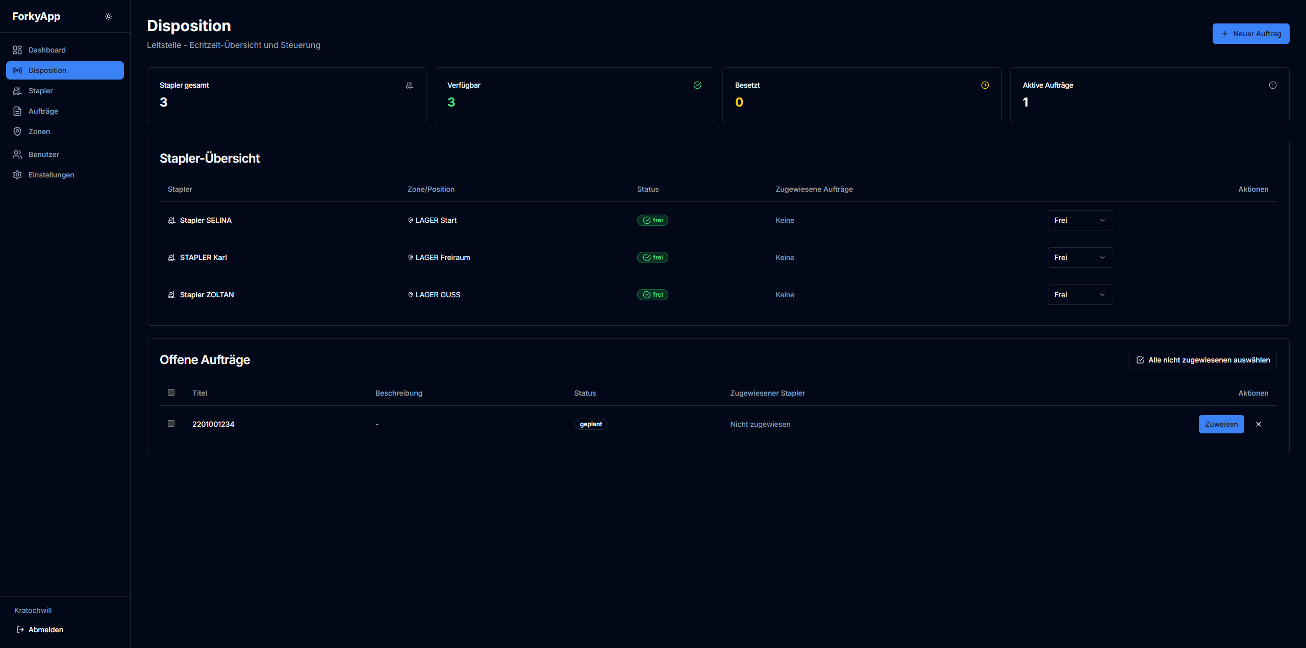
forkyApp

Logistik & Lagerverwaltung

Intelligentes Staplersystem zur effizienten Disposition und Lagerverwaltung. Entwickelt zur Optimierung von Transportwegen, Materialfluss und Ressourcenplanung.

Next.jsTypeScriptTailwind CSSNode.jsMongoDBWebSocket

Keine Screenshots vorhanden

Verworfen

postRay

Post & Logistik

App für Post-Tracking, bzw Kartensuche.

Next.jsTypeScriptTailwind CSSNode.jsMongoDBWebSocket

Keine Screenshots vorhanden

In Arbeit

HouseOS

Smart Home & Privat

Ein komplett webbasiertes Desktop-Betriebssystem für Familien, Wohngemeinschaften und smarte Haushalte. Alles zentral an einem Ort verwalten.

Node.jsJavaScriptWeb APIsJWTiCalTelegram API

Hast du ein Projekt?

Wenn du ein ähnliches Projekt starten möchtest oder eine Idee hast, die verwirklicht werden soll – lass uns drüber reden!